Our Experience
What We Do For Creative Firms
Your dedicated finance pod handles everything that slows your creative flow.
See real profit per project, client, or phase — no more guesswork.
Accurate, compliant payroll via Gusto/ADP — always on time.
Monthly intelligence — not just reports — to quote confidently and grow profitably.
Dashboards That Drive Better Decisions
Get clear visibility into project profitability, cash flow, WIP, and team utilisation — so you can act faster and plan with confidence.

Dashboard 1 -
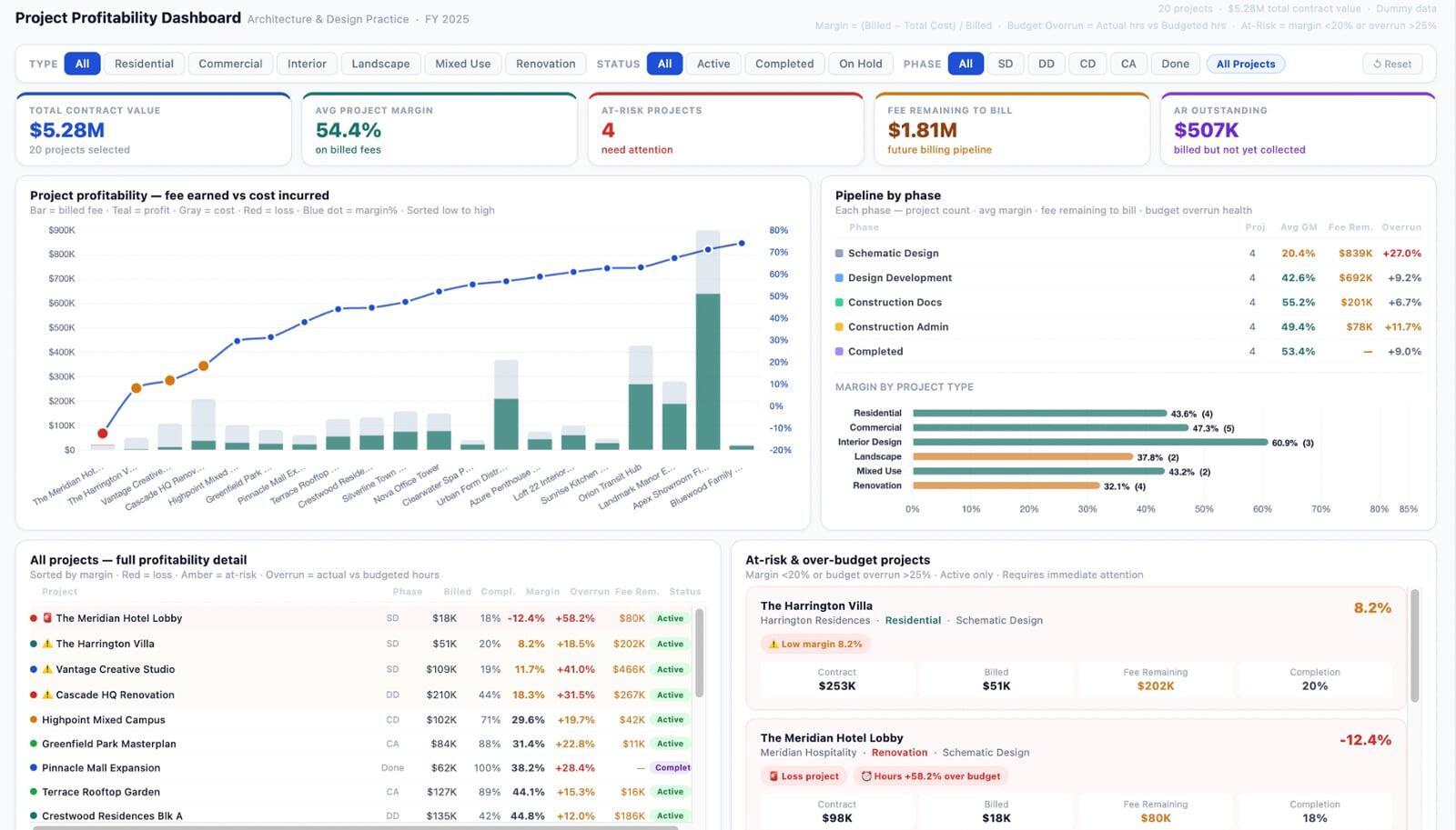
Project Profitability
Track every project's financial health in one view. See contract value, billed amount, margin, budget overrun, and fee remaining per project. Instantly spot which projects are losing money, which are at-risk, and where your pipeline stands by phase.

Dashboard 2 -
WIP & Cash Flow
Know exactly where your cash is stuck. Monitor unbilled work (WIP), outstanding invoices (AR), how fast clients pay (DSO), and what billing is expected next 30 days. Identify overdue invoices before they become write-offs.

Dashboard 3 -
Resource Utilization
See how productively your team's time is being used. Track billable vs non-billable hours per person, utilization against individual targets, recovered revenue per available hour, and where overhead time is leaking — by role or by month.
Who we are
Your trusted partner in financial success
With years of design-industry finance experience, we help you plan smarter, bill faster, and grow profitably — so your creativity is never blocked by numbers.

5-Step Onboarding Framework
Simple. Secure. Scalable. Built for fast, secure, disruption-free onboarding.
Discovery Call
We understand your business, tools, and pain points to shape the right pilot.
Welcome & Access
You receive a quick-start checklist and securely connect your systems.
Kickoff & Pre-Audit
We review your books, identify gaps, and map out the first 30 days.
30-Day Pilot
We execute, reconcile, and share clear weekly updates.
Review & Transition
We review findings, share insights, and transition into long-term support.
About us
5+ Years serving architecture & design firms
We've seen what holds creative firms back — and we fix it fast, with precision and clarity.
Testimonials
What our happy clients are saying
Real results from real businesses.
Genevieve
"Trueledgr's bookkeeping and custom reports have transformed our business. They manage landed costs, commissions, and reconciliations seamlessly, giving us financial clarity and confidence to scale without blind spots."
Ericc Chang
“Working with TrueLedgr feels like having a finance team that genuinely understands the business. Their reporting is clear, relevant, and useful for real decision-making.”
Andrew Jones
"Personalized management reports helped me grow my startup with confidence and stability."
Yash
“TrueLedgr gave us something we were missing for a long time i.e financial clarity. Not just clean books, but reports and insights that actually help us run the business better.”
Ready to stop guessing?
Ready to See Every Project's True Profit?
Schedule a free, no-pressure consultation. We'll review your current setup, show you exactly what's visible and what isn't and give you clarity you can act on right away.
No pitch. No strings attached.